IBM Cloud Logs
Gain logs observability with IBM Cloud Logs to help improve infrastructure and app performance
Our Price: Request a Quote
Click here to jump to more pricing!
Please Note: All prices displayed are Ex-VAT. 20% VAT is added during the checkout process.
Overview:
Data growth is consistently outstripping budget. With it, the burden of observability costs on an organization's cloud expense grows more significant. While reactive tools might be the usual choice, their cost-intensive platforms demand sacrifices in service delivery.
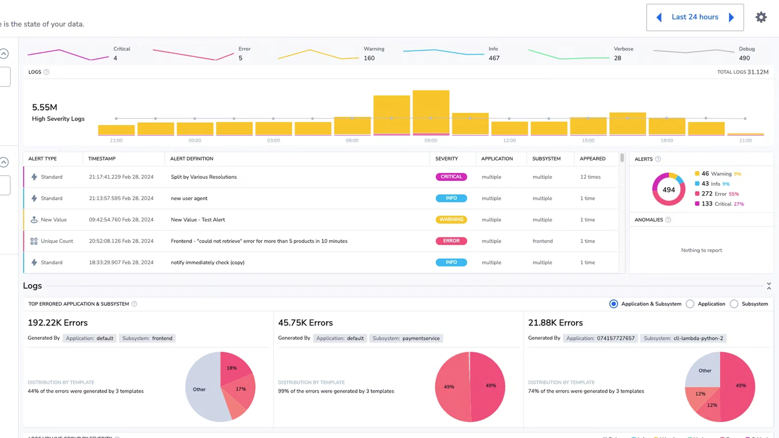
IBM Cloud Logs, log management tool turns log data into actionable insights, reducing operational costs and boosting system reliability. Fully integrated with IBM Cloud, IBM Cloud Logs allows quick issue detection, performance optimization and ensures strong security compliance without traditional log indexing overhead.
Features:
Alert Suppression Rules
IBM Cloud Logs detect threats in your log and generate security alerts. When a single alert is not interesting or relevant, you can manually dismiss it.
Log Metrics
Log Metrics enables you to generate metrics from your spans and logs to optimize storage without sacrificing important data.
Log Query
IBM Cloud Logs is a powerful tool for querying your logs. By mastering how to query you will be able to find specific events out of logs generated by your applications.
Hosted OpenSearch View
Visualize your data using IBM Cloud Logs hosted OpenSearch without having to integrate your enterprise instance of OpenSearch with your IBM Cloud Logs account.
Flow Alerts
IBM Cloud Logs Flow Alerts provide an enriched data log monitoring and analysis approach, allowing you to harness the power of logs, metrics, traces, and security in a single, streamlined platform.
Incidents
IBM Cloud Logs Incidents Screen simplifies your alert response journey from start to finish. Perfect for DevOps teams and SREs looking to eliminate context switching,
Log Aggregation
Log Aggregation is an automatic log clustering feature that condenses log entries into a narrow set of patterns using machine learning.
Auditing Events
Investigate abnormal activity and critical actions and to comply with regulatory audit requirements while events data collected comply with the Cloud Auditing Data Federation (CADF) standard.
Integrations
With IBM Cloud Logs, focus on innovation and software delivery, not on maintaining an observability. IBM Cloud Logs offers the most common 3rd party integrations.
Benefits:
Full Stack Observability
Gain full visibility across your hybrid and multi-cloud tech stack. Focus on innovation and software delivery, not on maintaining an observability platform. Hit the ground running with the most common 3rd party integrations and many of out-of-the-box dashboards, alerts, log parsing rules, etc.
Data Insight
Stay on top of your expanding environment with full visibility and alerting into anomalous system behavior or performance. Query and visualize all your logs directly from IBM Cloud Object Storage without needing expensive indexing or rehydration and with with customizable, long-term retention. Confidently track your digital transformation over months and even years.
Optmized TCO
Say goodbye to data sampling and analyze all ALL your logs with IBM Cloud Logs’ architecture eliminating reliance on expensive indexing and hot storage. Run rapid queries, all directly from IBM Cloud Object Storage. Improve your observability ROI with IBM Cloud Logs TCO Optimizer empowering you to dynamically customize whether logs are indexed and and sent to hot storage or shipped directly to archive.
Specifications:
Pricing Notes:
- All prices displayed are Ex-VAT. 20% VAT is added during the checkout process.
- Pricing and product availability subject to change without notice.
Our Price: Request a Quote
