Call a Specialist Today! 020 3958 0662
The IBM Cloud Pak system is a turnkey private cloud solution that makes it easier to deploy and maintain enterprise-grade private clouds f...
IBM Consulting delivers high-quality and innovative IT solutions to meet our client's business needs, including hybrid cloud...
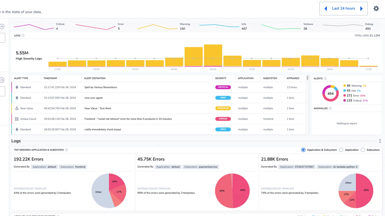
IBM Cloud Logs provides unified logging and observability for applications and infrastructure.
IBM Host Access Client Package enables remote access and terminal emulation of z/OS hosts with IBM Personal Communications and IBM...
IBM Cloud domain-name systems (DNS) services offers public and private DNS services with fast response time, unparalleled redundancy and advanced security.
IBM Z Operational Log and Data Analytics accelerates hybrid incident identification with near real-time operational analytics.
IBM Cloud® Transit Gateway is a secure, scalable, and cost-efficient network service that simplifies connectivity across VPCs, Power Virtual Server, VMware, and on-premises environments.
IBM Cloud account is a Pay-as-you-go account, which includes access to 40+ products (including IBM Watson® APIs) with a free tier. No fees or upfront commitments, cancel anytime...
Deploy, scale, and manage containerized apps effortlessly with a fully managed, enterprise‑grade Kubernetes solution on the IBM Cloud.
IBM NS1 Connect managed DNS service delivers resilient, fast, authoritative DNS connections to prevent network outages.
Boost performance and protection with these DNS add-ons, available for purchase with a Premium account.
Learn how IBM NS1 Connect delivers faster, more reliable end-user connections with highly customizable Domain Name System (DNS) traffic steering.
IBM NS1 Connect Dedicated DNS protects you from downtime with a dedicated resolution network for authoritative DNS that sits beside your Managed DNS network.
IBM NS1 Connect - Managed DNS China Experience up to 3x faster performance for users in mainland China with optimized delivery that accounts for the impact of loc...
Get full visibility into DNS behavior with real-time traffic analytics. Detect anomalies and misconfigurations before they impact users or uptime.
Log in to the IBM Cloud via VPN. Choose from several VPN access points, each associated with a data center or network Point of Presence.
IBM Cloud load balancers enable you to balance traffic among servers to improve uptime and performance.
IBM Cloud Network Appliances enable you manage physical & virtual networks with routers, firewalls, VPN tunnels and load balancers.
Discover a service that enables you to easily connect and manage your IBM Cloud VPC instances.
IBM Cloud Private Path, a private connectivity solution, securely connects to managed IBM services and third-party services, keeps traffic...
IBM Cloud Object Storage is a scalable and resilient managed data service on IBM Cloud, offering an alternative to block and file storage.
IBM Cloud Block Storage is a high-performance cloud data storage service on IBM Cloud.
IBM Storage Suite for IBM Cloud Paks delivers secure persistent storage resources for your Kubernetes and Red Hat OpenShift cont...
IBM® FileNet® Image Services helps your organization store and manage large volumes of fixed information with high availability to users.
IBM Cloud® Backup is a full-featured, agent-based backup and recovery system managed through a web interface.
IBM Cloud Databases for MySQL offers a fully managed MySQL relational database service that lets you deploy and scale effortlessly, to help drive innovation.
IBM Cloud® Databases for PostgreSQL is a fully managed service enabling you to efficiently create sophisticated, high-performance applications with enhanced JSON suppo...
IBM Cloud Databases for MongoDB is a fully managed document database. This service includes tasks like backups, encryption and infrastructure management.
IBM Cloud Databases for Redis offers a powerful, open source, in-memory key value store that can act as a cache, queue or transient store.
IBM webMethods Hybrid Integration provides the foundation to operationalize AI across your enterprise with confidence.
IBM z/OS® Cloud Broker provides access to z/OS resources and services from Red Hat® OpenShift® Container Platform, which enables you to integrate your z/OS infrastructure wi...
Dizzion Managed DaaS on IBM Cloud can help enterprises build an agile, long-term remote work environment, using cloud desktops to optimize end-user performance, secur...
IBM Cloud Observability stack, IBM Cloud® Monitoring is a cloud-native, and container-intelligence, fully-managed monitoring servic...
IBM Cloud Satellite is a software platform that lets you provision managed cloud services across any environment, including in your own data center and on public clouds fr...
IBM Bare Metal Servers for Oracle workloads are true, raw-performance, no-hypervisor, single-tenant bare metal servers.