Call a Specialist Today! 020 3958 0662
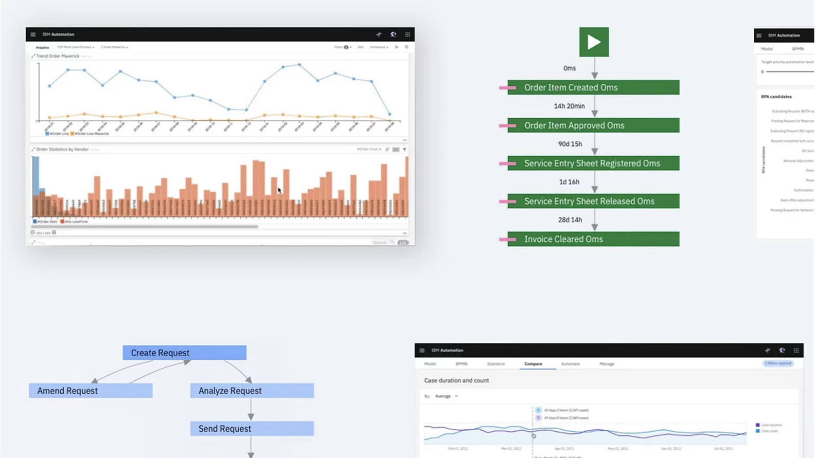
Helps customers to extract process data from business, identify automation opportunities, prioritize by impact, and fast-track implementation.
IBM DevOps Test Virtualization Server software is part of DevOps Test Workbench, which provides test environment virtualization at a more granular level.
Automate repetitive and time-consuming back-office tasks by using software robots that emulate human actions on a computer.
A modular set of integrated software components for operations management and automation.
An analytics-fueled solution that can streamline your workload management.
An open-source platform for automating business logic using open standards and delivering highly sca...
Address unique business requirements efficiently and cost-effectively
IBM watsonx Orchestrate is a generative AI and automation solution that empowers your business by automating tasks, simplifying complex processes.
Automate your digital workflows to increase productivity, efficiency, and insights — on premises or on cloud
IBM Engineering Workflow Management software can help your business better manage project dependencies and adopt f...
Gen-AI assisted automation and workflow management accelerating project delivery.
business automation software for modeling and managing business decisions in an easy-to-use, low-code UI.
IBM Decision Optimization for Watson Studio enables teams to utilize prescriptive analytics to build solutions using mach...
Provides a configurable platform with powerful analytics to help decision-makers solve planning and scheduling challenges.